工业企业分表计电系统, 通过对企业重点用电设备进行监控,系统还可为企业提供总体用电、分路用电、用电分析、异常告警、统计报表等功能,提升企业用电的安全性、经济性,降低企业能耗成本。分表计电系统
工业企业分表计电系统工业企业分表计电系统, 通过对企业重点用电设备进行监控,系统还可为企业提供总体用电、分路用电、用电分析、异常告警、统计报表等功能,提升企业用电的安全性、经济性,降低企业能耗成本。
1概述无线计量模块AEW100 环保用电
AEW100无线计量模块主要用于计量低压网络的三相有功电能,具有RS485通讯和470MHz无线通讯功能,方便用户进行用电监测、集抄和管理。产品具有精度高、体积小、安装方便等优点。可灵活安装于配电箱内,实现对不同区域和不同负荷的分项电能计量,统计和分析。
2 主要功能环保设备分表计电计量 环保用电

3 技术参数

4 外形尺寸(单位:mm)


5 接线与安装

脉冲及通讯端子
L1、L2、L3开口式传感器分别通过穿刺接入A相、B相、C相线缆,其中A相传感器通过穿刺线缆及N线端子取电为计量模块供电,同时A相、B相、C相传感器分别将电压、电流信号通过信号连接线传输给计量模块,计量模块通过无线或者RS485方式将测试数据传输至后台终端。
6 操作与显示
说明:
6.1 LED显示功能
在面板的左上方有六个LED指示灯,分别为:“L1”、“L2”、“L3”、“脉冲”、“通讯”、“无线”。
“L1”:亮起时说明L1相取电成功;
“L2”:亮起时说明L2相取电成功;
“L3”:亮起时说明L3相取电成功;
“脉冲”:每亮起一次,表示仪表输出一个电能脉冲;
“通讯”:当仪表通过RS485进行通讯时会闪烁;
“无线”:当仪表通过无线模块进行通讯时会闪烁。
注意:一组AEW110通讯时,需要扩频因数与频道均相同才可正常通讯。在无线通讯距离内,从站接入数量由主站的特性(如个别通讯管理机单个串口接入设备的数量有限制)与通讯协议的规定决定(如Modbus协议要求从站的通讯地址小于255),但基于稳定性与数据实时性的考虑,推荐从站少于30个。环保设备分表计电计量 天津开展环保用电
等状况*时间向环保部门预警。对某些非用电生产设备或环保设备振动进行监视,避免监测漏项。
建议按照我方提供参置参数订货,或者客户自己租用阿里云资源。以下是根据接入的设备数量推荐的配置列表:

6.2.推荐现场硬件配置

6.3.流量需求
单只表平均流量估算:
上传间隔一分钟, 小于30M/月;
上传间隔二分钟,小于15M/月;
上传间隔五分钟,小于10M/月。
6.4. AEW100免布线多功能仪表
电压输入额定电压3×220/380V
参比频率50Hz
功耗<10VA或2W(A相)、<0.5VA(B相、C相)
电流输入输入电流3×1.5(6)A、3×20(100)A、 3×40(200)A、3×80(400)A、3×120(600)A
起动电流1‰Ib(0.5S级) 、4‰Ib(1级)
功耗<2VA
测量性能符合标准GB/T17215.321-2008、GB/T17215.322-2008
有功电能精度0.5S级(仅AEW100-D15),其余型号均为1级、
温度精度±2℃
脉冲脉冲宽度80±20ms
脉冲常数6400imp/kWh 、400imp/kWh、200imp/kWh、100imp/kWh、60imp/kWh
通信无线470MHz无线传输,空旷时传输距离:1km
红外通讯波特率固定为1200
接口RS485(A、B)
介质屏蔽双绞线
协议MODBUS-RTU、DL/T 645-07
三、 平台主要功能
3.1. 平台登录
在浏览器打开云平台链接、输入账户名和权限密码,进行登录,防止未授权人员浏览有关信息。


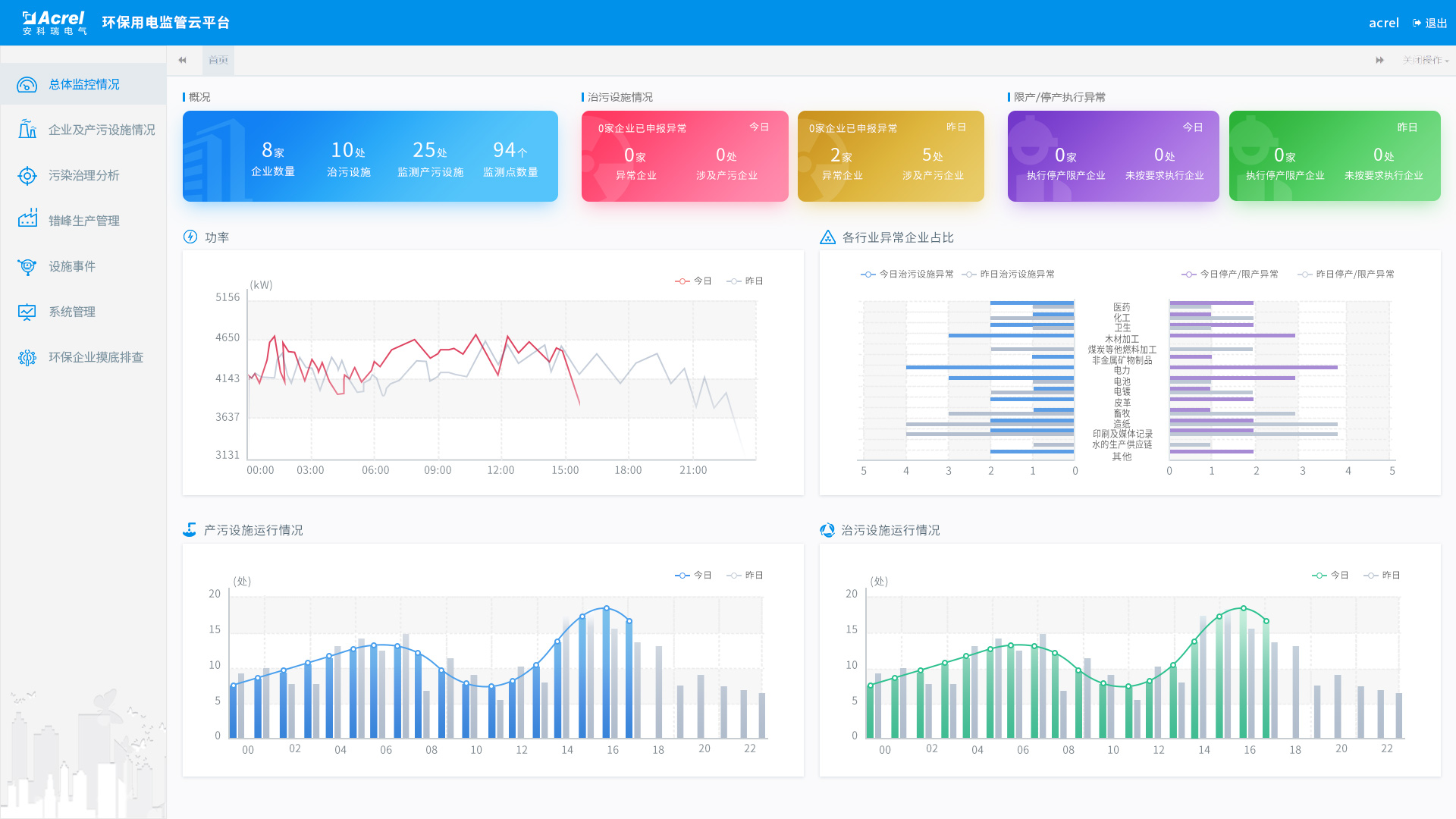
3.2. 平台首页
平台首页显示企业概况,用电统计,产污设施运行柱状图,治污设施运行柱状图,如图所示:

企业概况
显示接入的企业数,设备数和监测点位数,治污设备的当前运行状况和停产限产的异常状况等信息。
用电统计
以曲线图的方式展示企业昨日和今日用电情况。
产污设施运行柱状图
显示昨日和今日产污设施按小时运行数的柱状图。
治污设施运行柱状图
显示昨日和今日治污设施按小时运行数的柱状图。
3.3. 实时监控
采集现场用电信号,可以查看企业、车间设备、监测点各级的统计情况,包括生产状态、设备状态、电流、电压、用电、功率等,默认显示昨日/今日曲线,可选择具体的时间并生成曲线,其中用电和功率曲线中包含设置的设备启停阀值,企业整体用电中显示企业停产的阈值。根据设置的启停阈值,判断生产时间和治污设施运行时间是否吻合,与停产限产计划是否有时间冲突,如图所示:

3.4. 异常实时报警
通过关联分析、超限分析、启停时间分析,及时发现环保治理设备未开启、异常关闭及减速、空转、降频等异常情况,同时通过数据分析还可以实时监控限产和停产整治企业运行状态,如图所示:

3.5. 统计分析
产污分析
统计企业/行业在某个时间段内的产污数量。
减产减排分析
统计企业在污染日、非污染日的负荷对比,以小时为单位展示功率曲线。
企业用电监控
可查询企业/行业的日功率曲线,默认是今日/昨日对比,可选择对比的日期。
能耗报表
统计企业/行业在某个时间段内的用电量,可按日/月/年进行统计和分析。

3.6. 手机APP
AcrelCloud-3000环保用电监管云平台支持Android、ios系统APP,方便用进行行业/企业查询、报警、故障查询,实时监控数据查询,分闸操作,探测器详细信息查询等功能。

四、 浏览器支持
4.1. 浏览器运行设备
台式电脑,手机、平板等移动端设备
4.2. 浏览器运行环境
支持360等主流浏览器访问
4.3. 客户端运行设备
安卓系统移动设备(android 5.0及以上),苹果ios 8.0及以上系统
五、 主要技术指标
数据上传频率:2分钟(可配置)
通信方式:RS485、LORA、2G/3G/4G
并发访问量:>=10000
历史数据存储:>=3年
据悉,污染治理设施用电工况监控系统可通过历史数据分析,追溯企业生产运行状态,为环保监管提供数据支撑。在重污染天气管控期间,系统可统计企业限产的执行情况,监督限产措施的执行,有效支撑环保工作。同时,该系统可通过对企业产污设施和治污设施的用电电量、分时负荷的实时监测,实现对企业停产限产及治污设施停运、低负荷运行的实时监测、预警和分析,实时掌握治污设施的运行工况。
附:环保监管平台自动生成企业环保设备运行诊断报告,配合环保监察部门分析设备环保设备运行情况,以便更准确系统能够根据环保局发布的停产限产和错峰生产等应急预案自动判断分析,对企业拒执行指令、违规生产